Skip to content

Changelog

New updates and improvements at Cloudflare. Subscribe to RSS

hero image
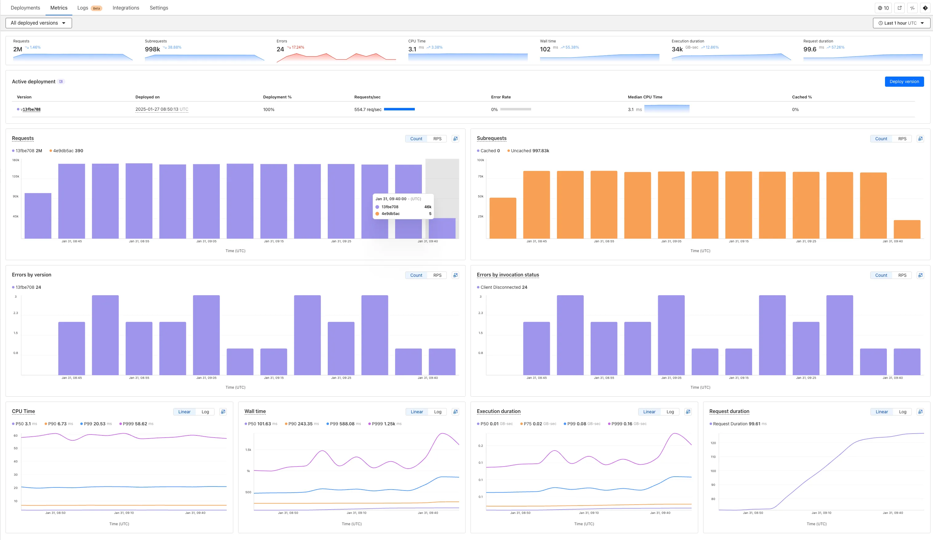
  1. We've revamped the Workers Metrics dashboard.

    Workers Metrics dashboard

    Now you can easily compare metrics across Worker versions, understand the current state of a gradual deployment, and review key Workers metrics in a single view. This new interface enables you to:

    • Drag-and-select using a graphical timepicker for precise metric selection.
    Workers Metrics graphical timepicker
    • Use histograms to visualize cumulative metrics, allowing you to bucket and compare rates over time.
    • Focus on Worker versions by directly interacting with the version numbers in the legend.
    Workers Metrics legend selector
    • Monitor and compare active gradual deployments.
    • Track error rates across versions with grouping both by version and by invocation status.
    • Measure how Smart Placement improves request duration.

    Learn more about metrics.

  1. Workers for Platforms customers can now attach static assets (HTML, CSS, JavaScript, images) directly to User Workers, removing the need to host separate infrastructure to serve the assets.

    This allows your platform to serve entire front-end applications from Cloudflare's global edge, utilizing caching for fast load times, while supporting dynamic logic within the same Worker. Cloudflare automatically scales its infrastructure to handle high traffic volumes, enabling you to focus on building features without managing servers.

    What you can build

    Static Sites: Host and serve HTML, CSS, JavaScript, and media files directly from Cloudflare's network, ensuring fast loading times worldwide. This is ideal for blogs, landing pages, and documentation sites because static assets can be efficiently cached and delivered closer to the user, reducing latency and enhancing the overall user experience.

    Full-Stack Applications: Combine asset hosting with Cloudflare Workers to power dynamic, interactive applications. If you're an e-commerce platform, you can serve your customers' product pages and run inventory checks from within the same Worker.

    index.js
    export default {
    async fetch(request, env) {
    const url = new URL(request.url);
    // Check real-time inventory
    if (url.pathname === "/api/inventory/check") {
    const product = url.searchParams.get("product");
    const inventory = await env.INVENTORY_KV.get(product);
    return new Response(inventory);
    }
    // Serve static assets (HTML, CSS, images)
    return env.ASSETS.fetch(request);
    },
    };

    Get Started: Upload static assets using the Workers for Platforms API or Wrangler. For more information, visit our Workers for Platforms documentation.

  1. You can now transform HTML elements with streamed content using HTMLRewriter.

    Methods like replace, append, and prepend now accept Response and ReadableStream values as Content.

    This can be helpful in a variety of situations. For instance, you may have a Worker in front of an origin, and want to replace an element with content from a different source. Prior to this change, you would have to load all of the content from the upstream URL and convert it into a string before replacing the element. This slowed down overall response times.

    Now, you can pass the Response object directly into the replace method, and HTMLRewriter will immediately start replacing the content as it is streamed in. This makes responses faster.

    index.js
    class ElementRewriter {
    async element(element) {
    // able to replace elements while streaming content
    // the fetched body is not buffered into memory as part
    // of the replace
    let res = await fetch("https://upstream-content-provider.example");
    element.replace(res);
    }
    }
    export default {
    async fetch(request, env, ctx) {
    let response = await fetch("https://site-to-replace.com");
    return new HTMLRewriter()
    .on("[data-to-replace]", new ElementRewriter())
    .transform(response);
    },
    };

    For more information, see the HTMLRewriter documentation.

  1. We have released new Workers bindings API methods, allowing you to connect Workers applications to AI Gateway directly. These methods simplify how Workers calls AI services behind your AI Gateway configurations, removing the need to use the REST API and manually authenticate.

    To add an AI binding to your Worker, include the following in your wrangler.toml or wrangler.json file:

    Add an AI binding to your Worker.

    With the new AI Gateway binding methods, you can now:

    • Send feedback and update metadata with patchLog.
    • Retrieve detailed log information using getLog.
    • Execute universal requests to any AI Gateway provider with run.

    For example, to send feedback and update metadata using patchLog:

    Send feedback and update metadata using patchLog:

  1. Browser Rendering now supports 10 concurrent browser instances per account and 10 new instances per minute, up from the previous limits of 2.

    This allows you to launch more browser tasks from Cloudflare Workers.

    To manage concurrent browser sessions, you can use Queues or Workflows:

    index.js
    export default {
    async queue(batch, env) {
    for (const message of batch.messages) {
    const browser = await puppeteer.launch(env.BROWSER);
    const page = await browser.newPage();
    try {
    await page.goto(message.url, {
    waitUntil: message.waitUntil,
    });
    // Process page...
    } finally {
    await browser.close();
    }
    }
    },
    };

  1. Stream's generated captions leverage Workers AI to automatically transcribe audio and provide captions to the player experience. We have added support for these languages:

    • cs - Czech
    • nl - Dutch
    • fr - French
    • de - German
    • it - Italian
    • ja - Japanese
    • ko - Korean
    • pl - Polish
    • pt - Portuguese
    • ru - Russian
    • es - Spanish

    For more information, learn about adding captions to videos.

  1. Hyperdrive now automatically configures your Cloudflare Tunnel to connect to your private database.

    Automatic configuration of Cloudflare Access and Service Token in the Cloudflare dashboard for Hyperdrive.

    When creating a Hyperdrive configuration for a private database, you only need to provide your database credentials and set up a Cloudflare Tunnel within the private network where your database is accessible. Hyperdrive will automatically create the Cloudflare Access, Service Token, and Policies needed to secure and restrict your Cloudflare Tunnel to the Hyperdrive configuration.

    To create a Hyperdrive for a private database, you can follow the Hyperdrive documentation. You can still manually create the Cloudflare Access, Service Token, and Policies if you prefer.

    This feature is available from the Cloudflare dashboard.

  1. You can now have up to 1000 Workers KV namespaces per account.

    Workers KV namespace limits were increased from 200 to 1000 for all accounts. Higher limits for Workers KV namespaces enable better organization of key-value data, such as by category, tenant, or environment.

    Consult the Workers KV limits documentation for the rest of the limits. This increased limit is available for both the Free and Paid Workers plans.

  1. When using a Worker with the nodejs_compat compatibility flag enabled, you can now use the following Node.js APIs:

    node:net

    You can use node:net to create a direct connection to servers via a TCP sockets with net.Socket.

    index.js
    import net from "node:net";
    const exampleIP = "127.0.0.1";
    export default {
    async fetch(req) {
    const socket = new net.Socket();
    socket.connect(4000, exampleIP, function () {
    console.log("Connected");
    });
    socket.write("Hello, Server!");
    socket.end();
    return new Response("Wrote to server", { status: 200 });
    },
    };

    Additionally, you can now use other APIs incliding net.BlockList and net.SocketAddress.

    Note that net.Server is not supported.

    node:dns

    You can use node:dns for name resolution via DNS over HTTPS using Cloudflare DNS at 1.1.1.1.

    index.js
    import dns from "node:dns";
    let responese = await dns.promises.resolve4("cloudflare.com", "NS");

    All node:dns functions are available, except lookup, lookupService, and resolve which throw "Not implemented" errors when called.

    node:timers

    You can use node:timers to schedule functions to be called at some future period of time.

    This includes setTimeout for calling a function after a delay, setInterval for calling a function repeatedly, and setImmediate for calling a function in the next iteration of the event loop.

    index.js
    import timers from "node:timers";
    console.log("first");
    timers.setTimeout(() => {
    console.log("last");
    }, 10);
    timers.setTimeout(() => {
    console.log("next");
    });

  1. Workflows (beta) now allows you to define up to 1024 steps. sleep steps do not count against this limit.

    We've also added:

    • instanceId as property to the WorkflowEvent type, allowing you to retrieve the current instance ID from within a running Workflow instance
    • Improved queueing logic for Workflow instances beyond the current maximum concurrent instances, reducing the cases where instances are stuck in the queued state.
    • Support for pause and resume for Workflow instances in a queued state.

    We're continuing to work on increases to the number of concurrent Workflow instances, steps, and support for a new waitForEvent API over the coming weeks.

  1. Users making D1 requests via the Workers API can see up to a 60% end-to-end latency improvement due to the removal of redundant network round trips needed for each request to a D1 database.

    D1 Worker API latency

    p50, p90, and p95 request latency aggregated across entire D1 service. These latencies are a reference point and should not be viewed as your exact workload improvement.

    This performance improvement benefits all D1 Worker API traffic, especially cross-region requests where network latency is an outsized latency factor. For example, a user in Europe talking to a database in North America. D1 location hints can be used to influence the geographic location of a database.

    For more details on how D1 removed redundant round trips, see the D1 specific changelog entry.

  1. AI Gateway now supports DeepSeek, including their cutting-edge DeepSeek-V3 model. With this addition, you have even more flexibility to manage and optimize your AI workloads using AI Gateway. Whether you're leveraging DeepSeek or other providers, like OpenAI, Anthropic, or Workers AI, AI Gateway empowers you to:

    • Monitor: Gain actionable insights with analytics and logs.
    • Control: Implement caching, rate limiting, and fallbacks.
    • Optimize: Improve performance with feedback and evaluations.
    AI Gateway adds DeepSeek as a provider

    To get started, simply update the base URL of your DeepSeek API calls to route through AI Gateway. Here's how you can send a request using cURL:

    Example fetch request
    curl https://gateway.ai.cloudflare.com/v1/{account_id}/{gateway_id}/deepseek/chat/completions \
    --header 'content-type: application/json' \
    --header 'Authorization: Bearer DEEPSEEK_TOKEN' \
    --data '{
    "model": "deepseek-chat",
    "messages": [
    {
    "role": "user",
    "content": "What is Cloudflare?"
    }
    ]
    }'

    For detailed setup instructions, see our DeepSeek provider documentation.

  1. Build caching settingsBuild watch path settings

    Workers Builds, the integrated CI/CD system for Workers (currently in beta), now lets you cache artifacts across builds, speeding up build jobs by eliminating repeated work, such as downloading dependencies at the start of each build.

    • Build Caching: Cache dependencies and build outputs between builds with a shared project-wide cache, ensuring faster builds for the entire team.

    • Build Watch Paths: Define paths to include or exclude from the build process, ideal for monorepos to target only the files that need to be rebuilt per Workers project.

    To get started, select your Worker on the Cloudflare dashboard then go to Settings > Builds, and connect a GitHub or GitLab repository. Once connected, you'll see options to configure Build Caching and Build Watch Paths.

  1. Hyperdrive now caches queries in all Cloudflare locations, decreasing cache hit latency by up to 90%.

    When you make a query to your database and Hyperdrive has cached the query results, Hyperdrive will now return the results from the nearest cache. By caching data closer to your users, the latency for cache hits reduces by up to 90%.

    This reduction in cache hit latency is reflected in a reduction of the session duration for all queries (cached and uncached) from Cloudflare Workers to Hyperdrive, as illustrated below.

    Hyperdrive edge caching improves average session duration for database queries

    P50, P75, and P90 Hyperdrive session latency for all client connection sessions (both cached and uncached queries) for Hyperdrive configurations with caching enabled during the rollout period.

    This performance improvement is applied to all new and existing Hyperdrive configurations that have caching enabled.

    For more details on how Hyperdrive performs query caching, refer to the Hyperdrive documentation.

  1. You can now use the cache property of the Request interface to bypass Cloudflare's cache when making subrequests from Cloudflare Workers, by setting its value to no-store.

    index.js
    export default {
    async fetch(req, env, ctx) {
    const request = new Request("https://cloudflare.com", {
    cache: "no-store",
    });
    const response = await fetch(request);
    return response;
    },
    };

    When you set the value to no-store on a subrequest made from a Worker, the Cloudflare Workers runtime will not check whether a match exists in the cache, and not add the response to the cache, even if the response includes directives in the Cache-Control HTTP header that otherwise indicate that the response is cacheable.

    This increases compatibility with NPM packages and JavaScript frameworks that rely on setting the cache property, which is a cross-platform standard part of the Request interface. Previously, if you set the cache property on Request, the Workers runtime threw an exception.

    If you've tried to use @planetscale/database, redis-js, stytch-node, supabase, axiom-js or have seen the error message The cache field on RequestInitializerDict is not implemented in fetch — you should try again, making sure that the Compatibility Date of your Worker is set to on or after 2024-11-11, or the cache_option_enabled compatibility flag is enabled for your Worker.

  1. Workflows is now in open beta, and available to any developer a free or paid Workers plan.

    Workflows allow you to build multi-step applications that can automatically retry, persist state and run for minutes, hours, days, or weeks. Workflows introduces a programming model that makes it easier to build reliable, long-running tasks, observe as they progress, and programatically trigger instances based on events across your services.

    Get started

    You can get started with Workflows by following our get started guide and/or using npm create cloudflare to pull down the starter project:

    Terminal window
    npm create cloudflare@latest workflows-starter -- --template "cloudflare/workflows-starter"

    You can open the src/index.ts file, extend it, and use wrangler deploy to deploy your first Workflow. From there, you can: